Search, Group, and Analyze Resources
Use Infrastructure Explorer to view, search, and analyze your discovered infrastructure resources. It provides a unified view of all Kubernetes and cloud components, helping you understand what’s running, where it’s running, and how resources are related.
Infrastructure Explorer gives you a comprehensive, real-time inventory of your infrastructure. It lets you search and filter resources, organize them by attributes, and drill into detailed data for deeper investigation.
Use Infrastructure Explorer to:
- Search and filter infrastructure resources across your environment
- Group resources by attributes such as type, account, or region
- View detailed metrics, relationships, and configurations for each resource
What you need
To explore your resources, you need:
- access to Infrastructure, then Infrastructure Explorer
- an active Kubernetes or cloud integration with discovery enabled
- permission to view resource catalog data. For details, see Permissions
Open Infrastructure Explorer
To open Infrastructure Explorer:
- Select Infrastructure, then Infrastructure Explorer.
- The page opens and displays a live catalog of all discovered resources.
Explore the Infrastructure Explorer view
When the Infrastructure Explorer screen loads, you’ll see several key components:
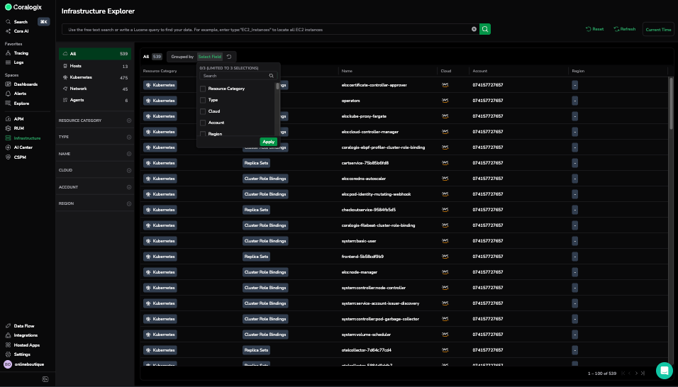
- Resource filters: Filter by Category, Type, Cloud, Account, or Region.
- Search bar: Use keyword search or Lucene queries to locate specific resources.
- Main table: Displays discovered resources with columns for Category, Type, Name, Cloud, Account, and Region.
- Group by: Organize resources by shared attributes such as Type, Cloud, Account, or Region.
You can select up to three fields for grouping, making it easier to analyze and navigate large environments.
For example, grouping by Type shows all ReplicaSets, ClusterRoles, or PersistentVolumes together.
View resource details
To see more information about a specific resource:
- In the Infrastructure Explorer table, select any resource.
- A details panel opens, displaying tabs with live and contextual data.
Each tab provides a focused view of the resource:
| Tab | Description |
|---|---|
| Overview | Displays live status and key metrics such as deployments, pods, and memory usage. |
| Details | Shows metadata, labels, and deployment information. |
| Ownership | Shows who is responsible for a resource by resolving its environment, service, and team into a single, consolidated view. |
| Health | Lists the health policies applied to the resource, whether each policy is healthy or critical, and the evidence behind each result. |
| Relationships | Lists connected resources like Pods, Containers, or Namespaces. |
| Logs | Displays runtime logs for troubleshooting. |
| Metrics | Shows performance metrics including CPU and memory usage. |
| Events | Displays lifecycle and system events. |
| Configuration | Shows YAML or JSON configuration applied to the resource. |
How it works
Infrastructure Explorer pulls live resource data directly from your Kubernetes and cloud integrations. Each discovered resource is indexed with metadata (type, name, cloud, account, region) and updated in real time.
Grouping and filtering operations are performed dynamically, so results reflect your environment’s latest state.
Best practices
- Use Group by to summarize resources across accounts or regions.
- Combine search and filters to isolate workloads owned by a team or namespace.
- Use the Health column to quickly spot critical resources that require immediate attention.
- Open the Health tab to understand exactly which checks failed and why.
- Expand the Relationships tab first to understand dependency chains.
- Use Configuration view to verify deployed specs and detect configuration drift.
Limitations
- You can group by up to three fields at a time.
- Some resources may not show metrics or logs if telemetry isn’t configured.
- Data refresh depends on integration sync frequency.
Reference
| Field | Description |
|---|---|
Resource Category | Classification of the resource (e.g., Kubernetes, Hosts, Network). |
Type | The specific resource type, such as Namespace, Pod, or Role Binding. |
Cloud | The cloud provider associated with the resource. |
Account | Account or subscription where the resource resides. |
Region | Deployment region or location. |
Health | The current health status of the resource. A resource is Healthy when all applied policies pass and Critical when any applied policy fails. |
Troubleshooting
No resources appear
Cause: Discovery not configured or no integrations connected. Fix: Verify Kubernetes or cloud discovery setup.
Some grouping options are unavailable
Cause: Metadata not collected for those resources. Fix: Enable metadata enrichment for Kubernetes or cloud resources.
Metrics or logs are missing
Cause: Telemetry not enabled for the resource type. Fix: Check integration configuration and enable data collection.
