Warning
Deprecation Notice: The Coralogix Node.js SDK (coralogix-logger) will be deprecated in favor of the OpenTelemetry SDK and will no longer be supported after June 30, 2026. See the end-of-life notice for migration details.
Node.js
This guide shows how to send application logs from Node.js to Coralogix using the OpenTelemetry Logs SDK for JavaScript with the OTLP/gRPC log exporter. This approach replaces direct use of the legacy coralogix-logger Node.js package for log shipment over OTLP.
You can also add traces and metrics with the wider OpenTelemetry Node.js documentation; see the Node.js OpenTelemetry instrumentation overview for related options.
Package dependencies setup
Add the following packages (versions are examples; prefer the latest compatible releases from the JavaScript package registry):
@opentelemetry/api-logs@opentelemetry/sdk-logs@opentelemetry/exporter-logs-otlp-grpc@opentelemetry/resources@opentelemetry/semantic-conventions
Install them with the Node package manager:
npm install @opentelemetry/api-logs @opentelemetry/sdk-logs \
@opentelemetry/exporter-logs-otlp-grpc @opentelemetry/resources \
@opentelemetry/semantic-conventions
Here is a minimal package.json you can use as a starting point:
{
"name": "nodejs-otel-sdk-app",
"version": "1.0.0",
"main": "index.js",
"type": "commonjs",
"scripts": {
"start": "node index.js"
},
"dependencies": {
"@opentelemetry/api-logs": "^0.206.0",
"@opentelemetry/exporter-logs-otlp-grpc": "^0.206.0",
"@opentelemetry/resources": "^2.1.0",
"@opentelemetry/sdk-logs": "^0.206.0",
"@opentelemetry/semantic-conventions": "^1.37.0"
}
}
Select the https://ingress. endpoint that corresponds to your Coralogix domain using the domain selector at the top of the page.
Application implementation
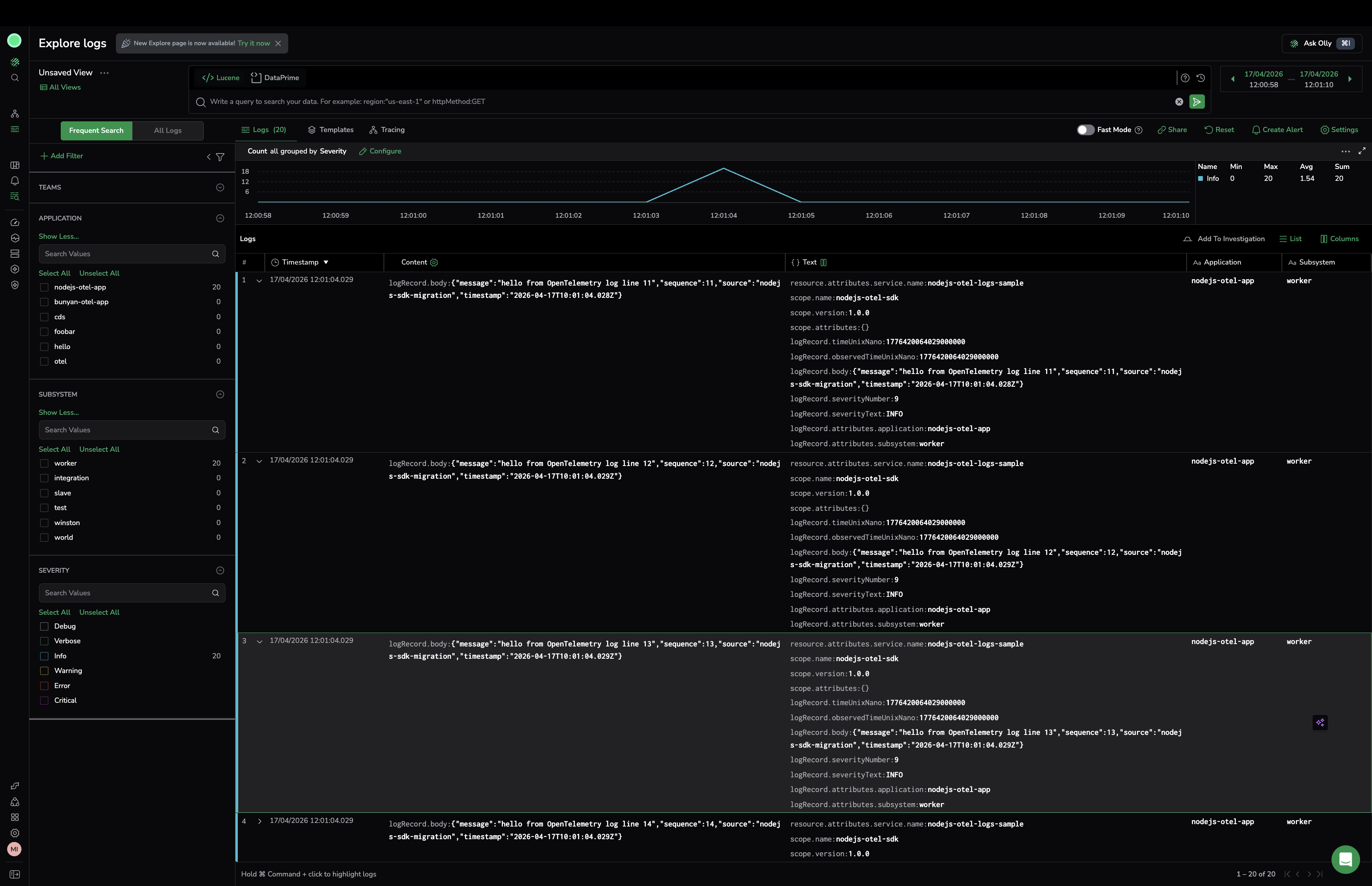
Create a LoggerProvider with a BatchLogRecordProcessor and OTLPLogExporter, register it as the global logger provider, then emit log records with logs.getLogger(...). Set service.name, cx.application.name, and cx.subsystem.name on the resource so Coralogix can organize your telemetry.
The following example sends structured JSON bodies as log record bodies to a local collector on OTLP gRPC port 4317 by default.
"use strict";
const { logs } = require("@opentelemetry/api-logs");
const { LoggerProvider, BatchLogRecordProcessor } = require("@opentelemetry/sdk-logs");
const { OTLPLogExporter } = require("@opentelemetry/exporter-logs-otlp-grpc");
const { resourceFromAttributes } = require("@opentelemetry/resources");
const { ATTR_SERVICE_NAME } = require("@opentelemetry/semantic-conventions");
const sleep = (ms) => new Promise((resolve) => setTimeout(resolve, ms));
const serviceName = process.env.OTEL_SERVICE_NAME || "nodejs-otel-logs-sample";
const applicationName = process.env.CORALOGIX_APPLICATION || "nodejs-otel-app";
const subsystemName = process.env.CORALOGIX_SUBSYSTEM || "worker";
const endpoint =
process.env.OTEL_EXPORTER_OTLP_LOGS_ENDPOINT ||
process.env.OTEL_EXPORTER_OTLP_ENDPOINT ||
"http://localhost:4317";
const exporter = new OTLPLogExporter({ url: endpoint });
const loggerProvider = new LoggerProvider({
resource: resourceFromAttributes({
[ATTR_SERVICE_NAME]: serviceName,
"cx.application.name": applicationName,
"cx.subsystem.name": subsystemName,
}),
processors: [
new BatchLogRecordProcessor(exporter),
],
});
logs.setGlobalLoggerProvider(loggerProvider);
const logger = logs.getLogger("nodejs-otel-sdk", "1.0.0");
function emitLog(lineNo) {
logger.emit({
severityNumber: 9, // INFO
severityText: "INFO",
body: JSON.stringify({
message: `hello from OpenTelemetry log line ${lineNo}`,
sequence: lineNo,
source: "nodejs-sdk-migration",
timestamp: new Date().toISOString(),
}),
attributes: {
application: applicationName,
subsystem: subsystemName,
},
});
}
async function run() {
console.log("Node.js OTEL logs sample started");
console.log(`Exporter endpoint: ${endpoint}`);
const totalLogs = 20;
for (let i = 1; i <= totalLogs; i += 1) {
emitLog(i);
}
console.log(`Emitted ${totalLogs} logs`);
await sleep(1500);
await loggerProvider.forceFlush();
await loggerProvider.shutdown();
console.log("Done: forceFlush + shutdown completed");
}
run().catch(async (err) => {
console.error("Application failed:", err);
try {
await loggerProvider.shutdown();
} catch {
// no-op
}
process.exit(1);
});
Notes
- Call
forceFlush()orshutdown()before exit so batched OTLP payloads are delivered. - Adjust
severityNumberandseverityTextto match the OpenTelemetry severity model for your use case.
Logging output
With the OpenTelemetry SDK, you can send logs either to a local OpenTelemetry Collector or directly to Coralogix using an OTLP endpoint.
OpenTelemetry Collector
Point OTEL_EXPORTER_OTLP_ENDPOINT (or OTEL_EXPORTER_OTLP_LOGS_ENDPOINT) at your collector’s OTLP/gRPC address (often port 4317).
Coralogix OpenTelemetry endpoint
Configure the exporter to send to your Coralogix OTLP endpoint and authenticate with your Send-Your-Data API key.
OTEL_EXPORTER_OTLP_ENDPOINT=https://ingress.:443
OTEL_EXPORTER_OTLP_HEADERS="Authorization=Bearer send_your_data_key"
OTEL_RESOURCE_ATTRIBUTES="service.name=nodejs-otel-logs-sample,cx.application.name=AppName,cx.subsystem.name=SubName"
Additional resources
| OpenTelemetry JavaScript | OpenTelemetry JS docs |
| Node.js instrumentation | Node.js OpenTelemetry instrumentation |
| Coralogix Endpoints | Coralogix Endpoints |
Support
For help, use in-app chat or email [email protected].

