Data usage
Coralogix provides clear, flexible, and detailed insights into your observability data usage. Whether you manage logs, metrics, traces, AI evaluations, or AI guardrails, usage is measured in units—a consistent billing metric that gives you control over your data volume, cost, and performance.
This guide explains how Coralogix calculates, monitors, and reports data usage. Learn how to interpret usage statistics, understand your billing model, and use the Data Usage interface and reports to optimize your account.
Understand the unit-based pricing model
Coralogix employs a unit-based pricing model for its observability features.
A unit serves as a universal billing metric per entity type.
Entity types act as data types and objects across the Coralogix platform, breaking down observability pillars into more granular units.
| Pillar | Example entity types | Description |
|---|---|---|
| Logs | Browser logs, alerts | Event data from applications or user interactions |
| Metrics | Metrics | Numeric measurements of system performance |
| Traces | Spans | Detailed traces of operations and transactions |
| Binary | Session recordings, Source maps | Large binary objects, e.g., recordings or debug files |
| Profiles | CPU profiles | Continuous profiling data for performance analysis |
| AI | Olly | AI agent interactions and queries |
| AI | Evals, Guardrails | AI evaluations and guardrail policy checks |
Ingested data flows through several TCO pipelines. Each pipeline’s TCO priority determines its unit cost. If no priority is assigned, the data is treated as high priority.
Usage is measured against your daily unit quota.
User data sent
Logs
| Pipeline | Sent data | Units |
|---|---|---|
| High priority | 1 GB | 0.75 |
| Medium priority | 1 GB | 0.32 |
| Low priority | 1 GB | 0.12 |
| Blocked logs | 1 GB | 0.065 |
Blocked data counts as 8% of its original size to account for network ingestion overhead.
Metrics
| Pipeline | Sent data | Units |
|---|---|---|
| Metrics | 30 GB | 1 |
Traces
| Pipeline | Sent data | Units |
|---|---|---|
| High priority | 1 GB | 0.5 |
| Medium priority | 1 GB | 0.25 |
| Low priority | 1 GB | 0.1 |
1 unit = $1.50 of usage for logs, metrics, or traces in any pipeline.
System data sent
System data contains Coralogix-generated metadata related to your environment. When enabled, this data counts toward your daily quota.
Learn more about System datasets.
Infrastructure
Infrastructure events are telemetry signals collected from your cloud and Kubernetes environments, such as node statuses, pod lifecycle events, and configuration metadata. These are used to populate Infrastructure Explorer.
Blocked infrastructure events are those dropped before ingestion, usually due to namespace filters (e.g., excluding kube-system) or fair usage constraints.
| Pipeline | Sent data | Units |
|---|---|---|
| Infrastructure events | Any volume | 0 |
Learn more about Infrastructure Explorer.
AI tokens
AI guardrails
AI guardrails perform real-time policy checks on LLM inputs and outputs as part of Coralogix’s AI observability suite. Their usage follows the same formula as AI evaluators.
- Tokens — All input text is measured in tokens (words or symbols).
- Enabled guardrails — Each active guardrail policy adds a layer of checking. Multiple guardrails may run simultaneously.
- Usage formula:
AI guardrails pricing example
If an AI agent processes 10,000 tokens with three guardrail policies enabled:
Both evaluators and guardrails appear on the AI Tokens tab. Policy names in visualizations include their type — for example, Toxicity (Eval) or Prompt Injection (Guardrail) — so you can distinguish between them at a glance.
AI evaluators
AI evaluators assess LLM performance as part of Coralogix’s AI observability suite. Their usage is based on token volume and the number of active evaluators.
- Tokens: All input text is measured in tokens (words or symbols).
- Activated evaluators: Each evaluator adds a layer of analysis. Multiple evaluators may run simultaneously.
- Usage formula:
AI evaluators pricing example
If an AI agent processes 10,000 tokens using five evaluators:
Olly
The Olly tab tracks usage for the Olly AI agent. Olly usage is measured in two ways:
- Tokens — the volume of input text processed by the underlying AI model
- Coralogix Units — the billing currency, converted from token consumption
The Olly tab displays four metrics, with a daily usage chart and per-user breakdown.
| Metric | Description |
|---|---|
| Total units | Cumulative Coralogix Units consumed over the selected period |
| Max daily | Peak daily consumption, with percentage change vs. the previous period |
| Min daily | Lowest daily consumption, with percentage change vs. the previous period |
| Avg daily | Average daily consumption, with percentage change vs. the previous period |
The Olly usage per day chart shows daily Coralogix Unit consumption as bars, with a dashed average trendline.
The Units breakdown table lists consumption by user or service account, with a current usage column and day-by-day columns for the selected period.
Olly consumption counts toward your daily quota. Use Quota Rules to set limits on the olly entity type.
Monitor usage
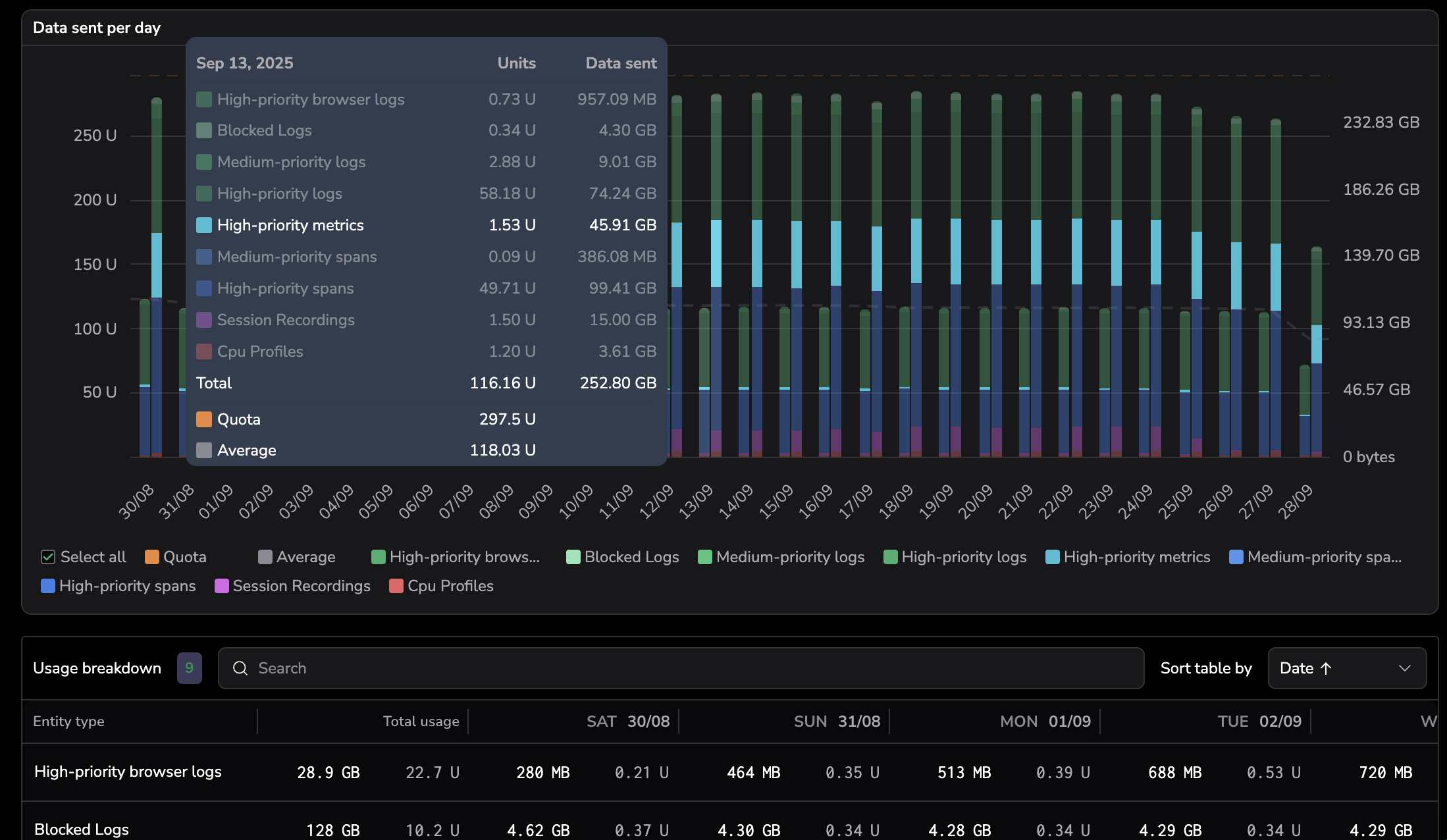
The Data Usage interface shows real-time unit consumption across your Coralogix account.
Navigate to Settings, then Data Usage.
Time picker
Data Usage supports a full dynamic time selector, so you can choose a preset or set a custom date and time range to view and compare usage across any timeframe. This makes it easier to investigate spikes and anomalies in the exact period that matters and run accurate period-over-period comparisons for cost and quota planning.
To select a preset or custom time range for usage:
Open the time selector.
Choose a preset, or select Custom and set a date/time range.
Select Apply.
Visualizations and totals update for the selected period.
Usage tabs
The interface has six tabs:
- User data sent: Total ingested user-generated data
- System data sent: Total system-generated data, such as alert history, audit events, and schema metadata
- AI tokens: Units consumed by LLM evaluations
- Olly: Olly AI agent token consumption and Coralogix Units
- Infrastructure data: Infrastructure events
- Quota units: Daily unit consumption
Usage statistics
Each tab shows three metrics:
- Total: Total billing units consumed during the selected date range
- Daily max: Peak unit usage on any single day
- Max saved quota: Units saved via TCO optimization
Units per entity type
Hover over columns in the bar chart to view unit distribution by day, or scroll to the breakdown grid for detailed totals by entity type.
Units breakdown
Each entity type shows:
- Total units and percentage of total usage
- Volume of ingested data
Slice and filter the data
Choose fields (e.g., pillar, entity type, TCO priority) to include in the breakdown. Drag chips to rearrange them.
Enhance observability with data usage metrics
Enable Data Usage Metrics to view real-time usage patterns. Build dashboards, set alerts, and generate summaries.
Generate and export usage reports
Standard data usage report
View unit consumption and ingested data for the past 90 days.
Detailed data usage report
View all ingested data by pipeline for the current month, past 30 days, or past 90 days. Reports show policy-level, day-by-day ingestion by entity type and TCO priority. Reports are available in the interface or via the Data Usage Service API.
CSV exports include:
- Date
- Application
- Subsystem
- TCO priority
- Entity type
- Ingested data (GB sent)
- Unit consumption
Permissions
To access Data Usage, the following permissions are required:
| Resource | Action | Description |
|---|---|---|
data-usage | manage | Manage Data Usage |
data-usage | read | View Data Usage |



