AI observability and guardrails
AI Center is a complete platform for AI-powered applications — combining five capabilities in one place:
| Capability | What it does |
|---|---|
| Monitoring | Monitor every LLM interaction across your organization — health, performance, cost, latency, and errors. Includes the Alerts extension for prebuilt threshold alerts on error rate, latency, cost spikes, and security or quality issues. |
| Guardrails | Intercept and block harmful, non-compliant, or low-quality outputs in real time, before they reach users |
| Evaluations | Continuously assess the quality, safety, and compliance of your AI outputs against configurable policies |
| AI SPM | Scan your GitHub repositories to discover every AI model and integration in your codebase, understand your security posture, and instrument them into Coralogix for full observability |
| Code Agents | Monitor external AI coding tools — Claude Code, Claude Cowork, Codex CLI, Copilot CLI, Gemini CLI — using their built-in OTLP telemetry. Requires configuring your Coralogix OTLP endpoint in each tool — see setup guides. |
Begin with AI SPM to discover what AI exists in your organization. Instrument it into Coralogix. Then use Monitoring, Guardrails, and Evaluations to observe, protect, and assess it — continuously.
Ready to get started?
Get up and running with the Getting Started guide.
Discover and monitor your AI applications
Get a bird's-eye view of every LLM interaction happening across your entire team. AI Center's Monitoring gives you organization-wide visibility into health, performance, cost, and issues — across every application and every model — in one place.
From there, the path to root cause is a few clicks: spot a trend in the Overview, identify the application in the Application Catalog, open the Application Drilldown, then find the exact interaction in AI Explorer. From org-level awareness to a specific prompt and response that caused a problem, without switching tools.
The AI Center Overview surfaces issue rates, prompt and response problem trends, and the applications generating the most issues across your organization.
The Application Catalog lists all your AI applications in one sortable table, with response time, cost, tokens, and issue counts visible at a glance for easy comparison.
Guard in real time
Traditional monitoring tells you what went wrong after it happened. Guardrails prevent it from reaching users.
Apply guardrails to enforce security and quality policies in production — on the prompt before it reaches the LLM, and on the response before it reaches the user. Guardrails address a new class of AI-specific risks that don't appear as errors: prompt injection, harmful content, PII leakage, and policy violations.
For guarded applications, AI Center shows the percentage of AI spans with a guardrail action applied and the action taken for each span.
Evaluate quality and catch AI-specific issues
AI introduces problems that traditional observability cannot detect. A successful 200 response can still contain a hallucination, a compliance violation, or toxic content. Evaluations make these visible.
Apply predefined or custom policies to continuously assess every AI output against quality and security standards — toxicity, hallucination, sensitive data, sentiment, failure to answer, and more. Use evaluations during development to measure quality before shipping, and in production to track how outputs evolve over time.
The Policy Catalog brings together prebuilt and custom evaluation policies, letting you configure which behaviors to monitor and enforce across your AI applications.
Troubleshoot with distributed tracing
AI Explorer gives you a structured, detailed view of every LLM interaction. Inspect the full conversation between the user and the LLM, view detected evaluation results and guardrail actions, debug errors, monitor latency, and review tool invocations — all in one trace.
AI Explorer lists every LLM interaction with inline labels for detected issues, token usage, and user identifiers, making it straightforward to trace a problem back to a specific prompt and response.
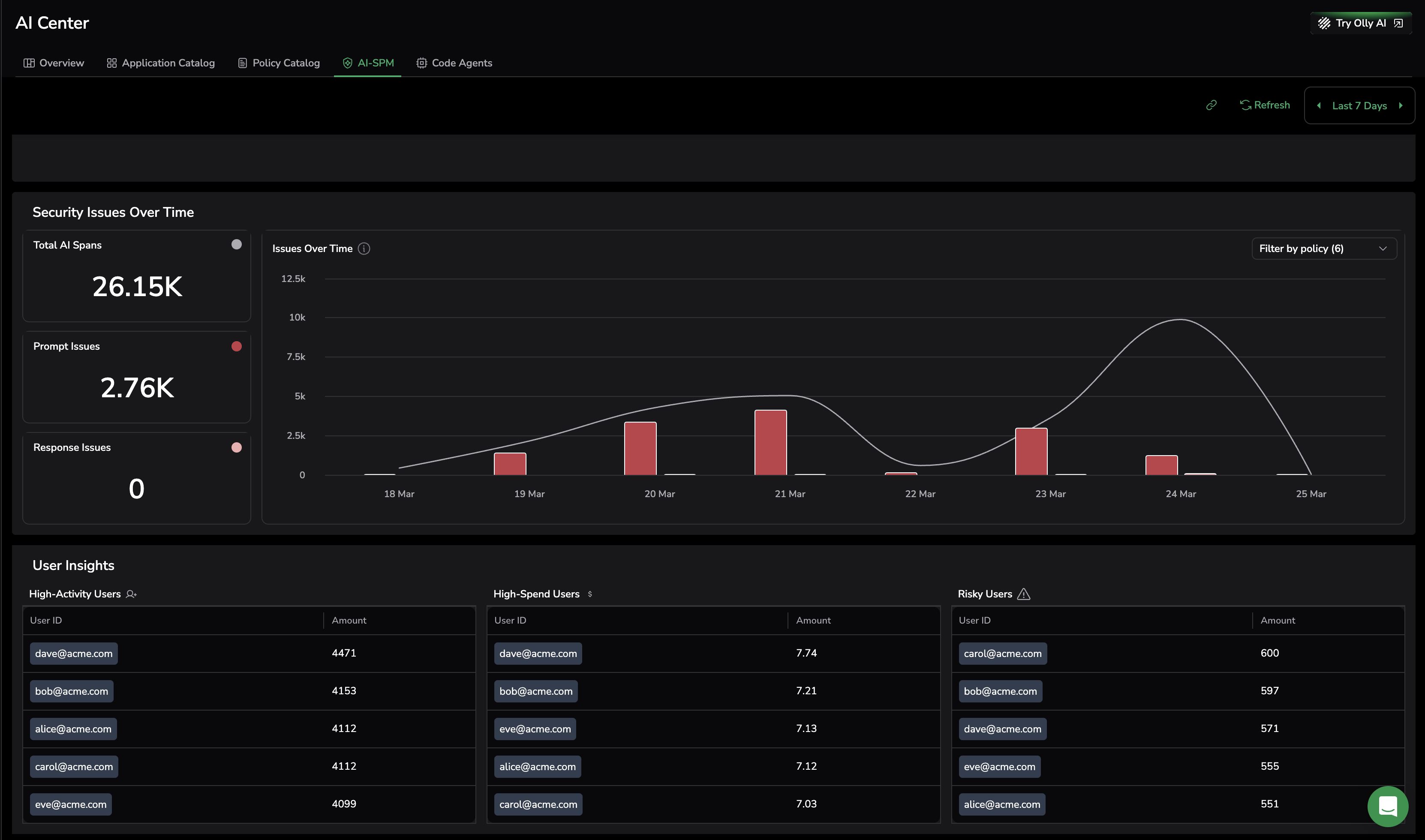
Ensure your security posture
Before you can monitor or protect your AI, you need to know what exists. AI Security Posture Management (AI SPM) scans your GitHub repositories to surface every AI model, agent, and integration in your codebase — including ones your team may not know about.
From there, instrument them into Coralogix and bring them under full observability. AI SPM also gives CISOs and security teams a comprehensive view of AI usage across the organization: security posture score, risky users, detected security issues, and compliance status.
AI-SPM tracks security issue trends over time and surfaces the users generating the most activity, spend, and risk across all monitored applications.
Next steps
Get your first LLM application sending traces to Coralogix with Getting started with AI observability.
Additional resources





