Highlights for tracing
Note
This feature applies to Explore v1 only.
Highlights help you see how spans are distributed across fields, so you can quickly spot commonalities, outliers, and root causes.
To access Highlights, select:
- Explore, then Tracing. Open Highlights.
- Explore, then Visual Explorer. Within your Widget more actions menu, open Highlights.
How it works
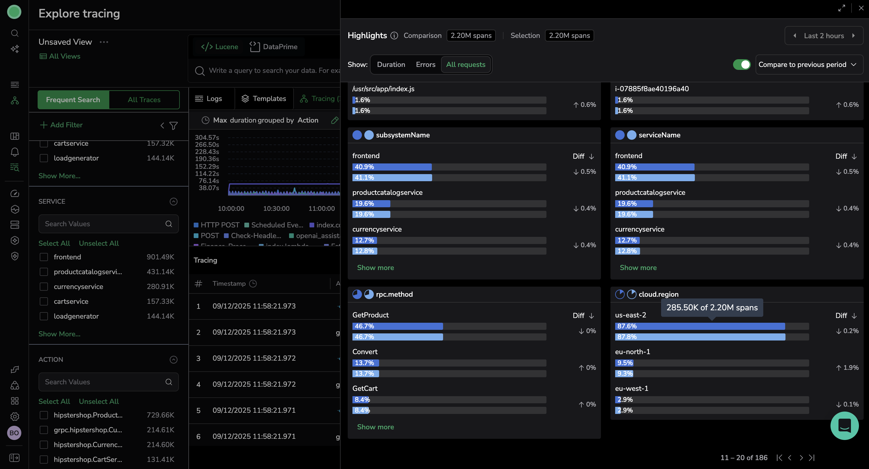
Highlights analyzes the data currently in view—respecting your selected Explore time range and filters—and renders per-field distributions.
Spans are grouped by fields such as application, user_id, browser, geolocation, or http_route. You can view all fields or filter by field frequency (for example, show only fields above or below a threshold).
Fields are presented side by side for quick insights. Each field is presented as a chart with contextual data that may be expanded or collapsed:
- Distribution of values for the field.
- A pie chart that shows how many spans include the field, as a percentage of all spans in the selected period.
- Change in values, as a percentage (displayed as Diff ). Diff ranks field values by the size of their change between the Selection and Comparison periods, from the greatest change to the smallest change. A down arrow indicates a negative change, and an up arrow indicates a positive change.
- Exact count of spans for each field value, shown when you hover over the chart.
Sharpen your analysis
Pinpoint the types of spans you’d like to view
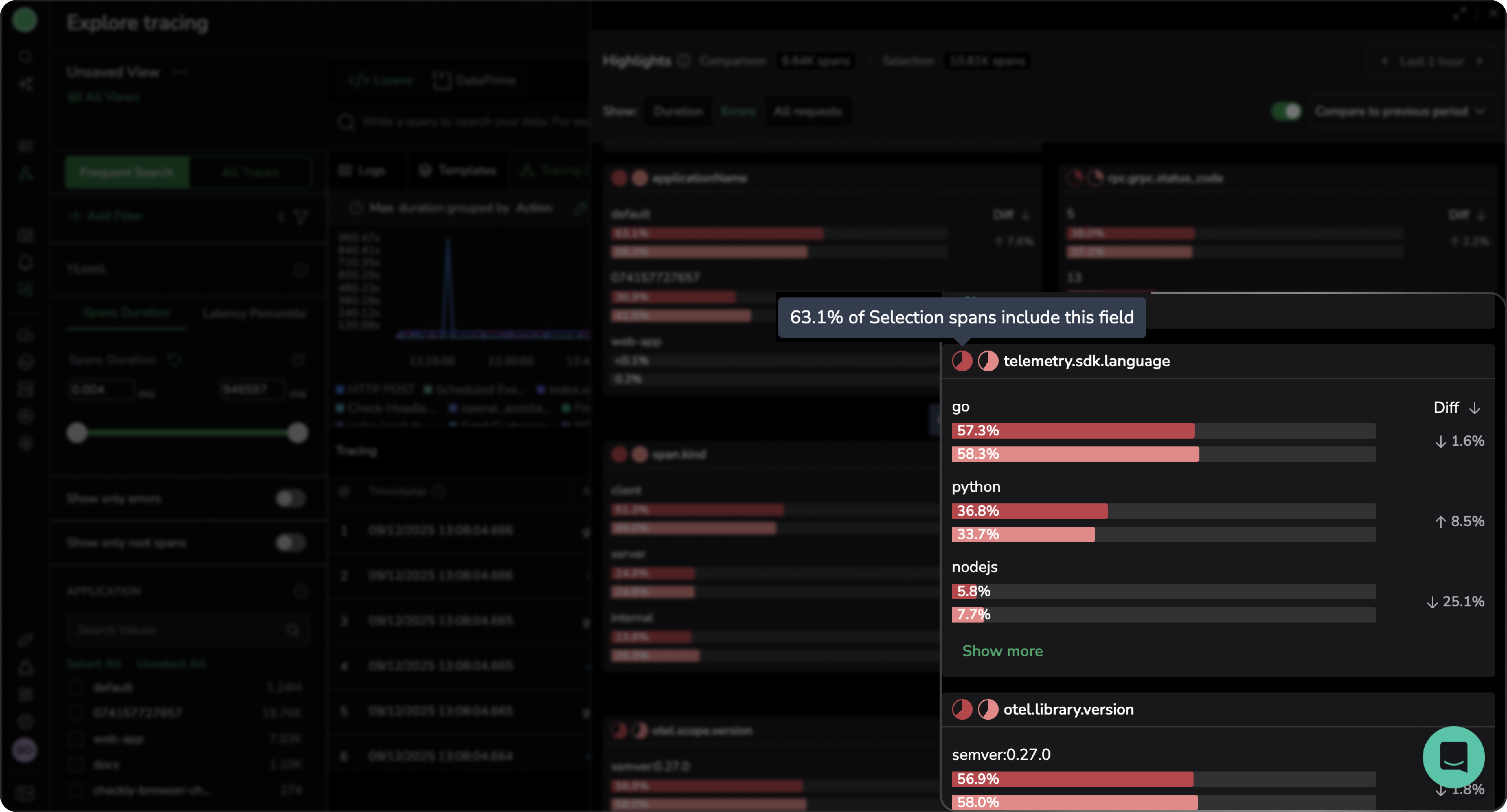
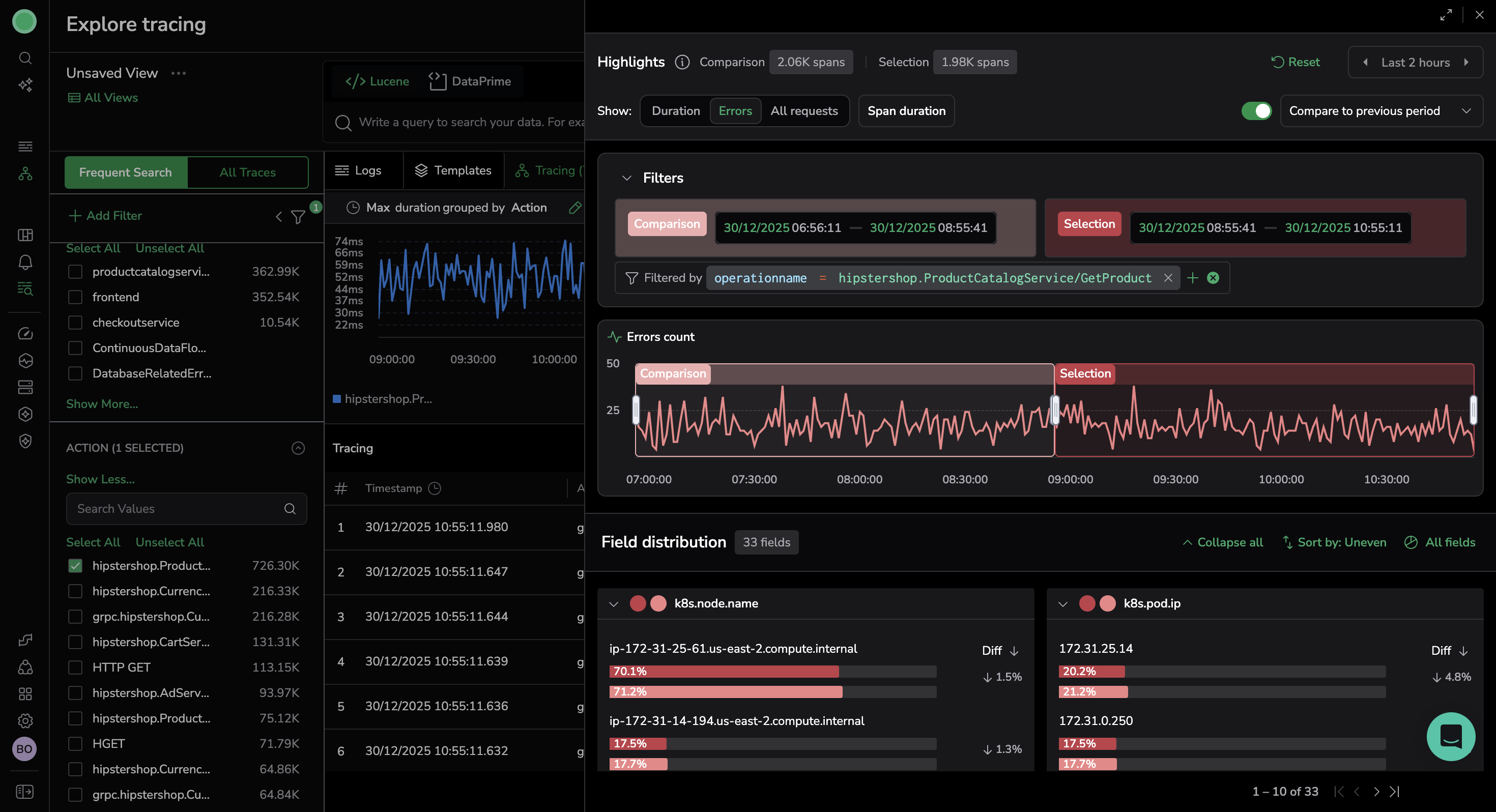
Select one of the following tabs: All spans, Errors, or Duration.
Filter
Filter fields. Highlights applies all Explore-level filters and any Lucene or DataPrime query filters, even if they do not appear in the Highlights filter controls. Add additional filters that apply solely to your Highlights investigation:
| Function | What it does |
|---|---|
= | Matches an exact value (for example, servicename = frontend). |
!= | Excludes an exact value. |
Starts with | Matches values that begin with the specified text. |
Ends with | Matches values that end with the specified text. |
Contains | Matches values that include the specified text anywhere. |
Exists | Matches when the field is present (has any value). |
Does not exist | Matches when the field is missing (not present). |
Click Span duration in any view to filter spans by minimum and maximum duration (less than or greater than X ms), making it easier to examine and analyze the spans that matter most.
Sort your results
- When investigating errors, use Sort to surface distribution patterns.
- When investigating duration, display results by any of the following: Avg, Min, Max, P99, P95, P50.
Focus your query
From the more actions menu on each field value, you can:
Filter in: Narrow results to include a field value in Highlights.
Filter out: Exclude a field value from the results in Highlights.
Include in query: Add a field value as an inclusion filter in your Explore query.
Exclude from query: Add a field value as an exclusion filter in your Explore query. For instance, including the
eu-north-1value for thecloud.regionfield, will add the following to your DataPrime query:filter $d.process.tags['cloud.region'] == 'eu-north-1'.Copy to clipboard: Copy the field and value to your clipboard for reuse elsewhere.
These actions let you pivot immediately from pattern recognition to focused analysis—for example, filtering directly into a problematic endpoint or service.
Reuse, view and copy your query
Once you have set up Compare mode with the desired filters and configurations, select , then View query or Copy query to reuse your query in Explore Traces.
To replace your main query in Explore or Visual Explorer with your current Highlights query, select Set as spans query. For example, if you have filtered by serviceName = web-app and tags.http.status_code = 403 and select , the following DataPrime query will appear as your main query:
source spans
| filter $l.serviceName:string == 'web-app'
| filter $d.tags['http.status_code']:string == '403'
Reset to the default state
Reset to return to the default state, removing all filters and configurations you've set, as well as any modifications to the Explore time range.
Investigating errors
Highlights excels at surfacing which fields dominate during error spikes, helping you find the fastest path to root cause.
Typical workflow
- In Explore Tracing, open Highlights.
- Select the Errors tab.
- From within All fields, select View all or Field frequency to limit fields above or below a specific threshold.
- The results are sorted by Uneven spread by default. If the pattern isn’t obvious, sort by Even spread to see fields whose values are balanced.
- Look for dominant field values—for example,
applicationName,subsystem,region. - Use Filter In from the more actions menu to focus on a value and inspect traces.
Once you isolate a spike window or error cluster, use Compare mode to see how this period differs from a previous period.
Sort options
Use sort options to surface distribution patterns.
| Option | Description | Value |
|---|---|---|
| Uneven spread (default) | Fields dominated by a single value | Surfaces likely culprits or concentrations when triaging spikes or errors |
| Even spread | Fields whose values appear about equally | Helps rule out non differentiators (for example, balanced regions) |
| Field name A–Z / Z–A | Alphabetical order | Speeds scanning or lookup when you know the field name |
Note
Sorting is based on a sample of up to 5,000 spans. To ensure a complete view, browse all pages.
Investigating duration
Switch to Duration view to analyze span durations using Max (default), Min, Avg, P99, P95, or P50.
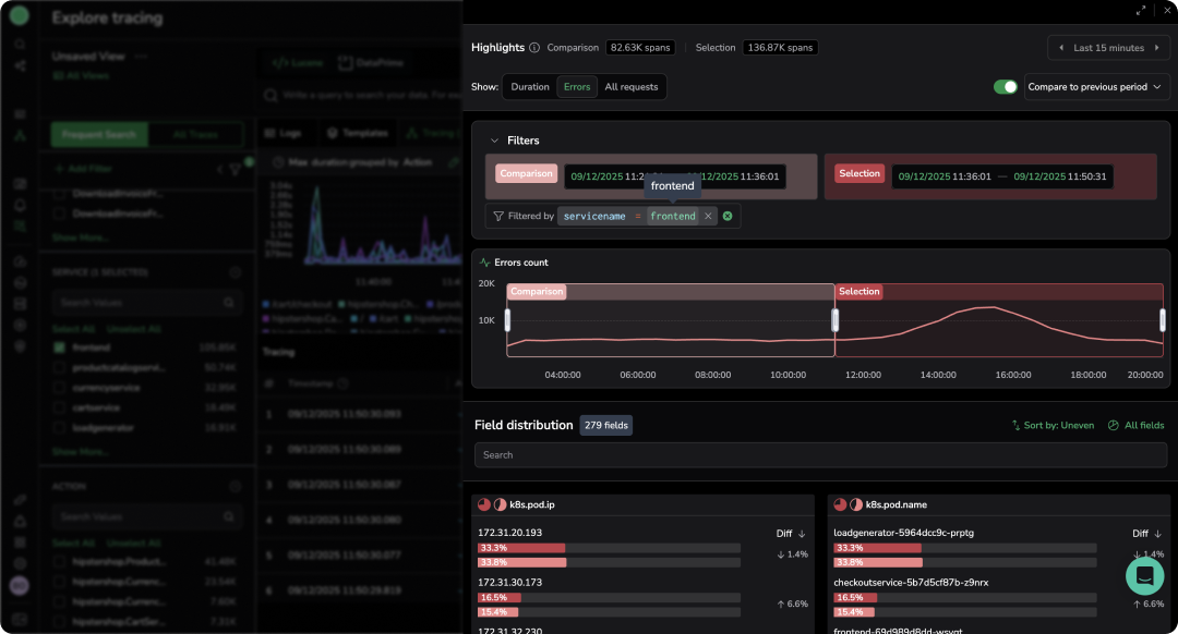
Compare mode
Compare mode helps you understand what changed between two time periods—whether a sudden spike, a regression, or a recurring pattern.
What it is
Compare Mode compares 2 time-based data sets:
- Selection — The time window you’re analyzing
- Comparison — Data from the rest of the timeline or another comparison period
When you change the Selection, the Comparison range updates automatically.
Comparison patterns
Compare your selection to a previous period of up to 7 days. Select from:
- Previous period (default): If your current time window is 12 minutes, the previous period is the 12 minutes immediately before the current time window.
- Previous day
- Previous 7 days
How to use Compare mode
- Open Highlights to view Compare mode.
- Choose your comparison type: Previous period (default), Previous day, or Previous 7 days.
- Review side-by-side counts and percentages for each field to spot shifts.
- Use the more actions menu on either period’s value to Filter In/Out or Include/Exclude, and continue your investigation.
Use case: Spike triage and regression analysis
- In Explore Tracing, open Highlights.
- Select the Errors view, with the sort set to Uneven spread. Here, you might find that
endpoint=/checkoutdominates errors, for example. - Filter In that endpoint and view the results in Compare mode.
- Sort by Diff to see over-represented fields, such as
region=us-east-1orversion=v2.3. - Switch to Duration view to check whether these fields also show elevated latency (for example, P99).
- If the same fields reappear, compare to Previous 7 Days to confirm if it’s recurring after a release.
- Use Filter In to focus on the affected service or region and inspect traces.
Best practices
- Filter before opening Highlights. Narrow your dataset using queries.
- Use smaller time windows to reduce noise and expose clear patterns. Once you activate Compare mode, use the Selection and Comparison time pickers to modify the time selection.
- Avoid high-cardinality fields (for example, UUIDs or event IDs); focus on
service,version,endpoint, orregion. - Act directly from Highlights. Use Filter In/Out or Include/Exclude to update queries instantly.
- Use Compare mode to validate whether an issue is isolated, new, or recurring.
- For quick results, the period of comparison should be in minutes or hours.
Sampling and limits
- When sorting, Highlights analyzes a sample of up to 5,000 spans from your selected time range. To ensure a complete view, browse all pages.
- The system displays a maximum of 10 fields per page.
- Sort results show the top 20 values for each field.
- Highlights applies all Explore-level filters and any Lucene or DataPrime query filters, even if they do not appear in the Highlights filter controls.
- If your query results extend beyond 2 weeks (due to the original query or the query and the time of comparison), Coralogix fetches the data from All Traces TCO.
Additional resources

| Blog | Sampled analysis of 10 billion spans with Coralogix Highlights comparison |
| Blog | Beyond a billion spans: Using Highlights for high-speed root cause analysis at scale |


