Select a data source
Every query in Explore starts with a data source selection. Selecting the right data source before running a query improves both the speed and relevance of your results.

Why your data source selection matters
Use data source selection for:
- Faster queries — Explore searches only within the selected dataset rather than across all your data, reducing query time and resource usage.
- Focused results — Results are scoped to the data type you are investigating, so logs queries return log events and spans queries return trace data — no noise from unrelated signal types.
- Access to internal data — System datasets expose Coralogix-managed metadata that is not part of your ingested data, such as alert history and audit events, without interfering with your application data.
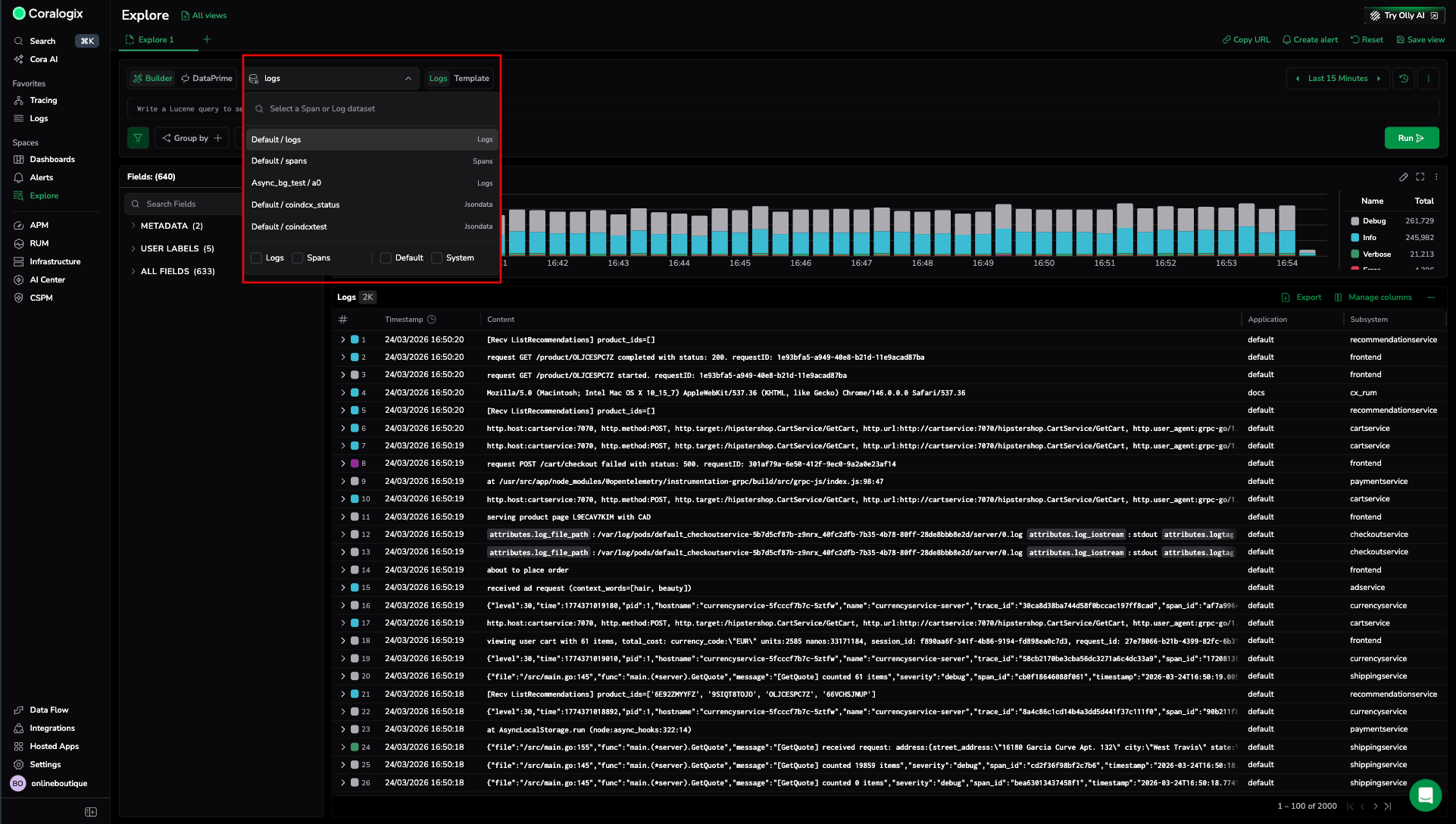
Dataspaces and datasets
Data in Coralogix is organized into dataspaces and datasets.
- A dataspace is a logical container that groups related datasets and applies shared configuration.
- A dataset is the actual data store within a dataspace — the records you query.
For example, logs is a dataset inside the default dataspace. In DataPrime, you reference it as source default/logs, or simply as source logs in Explore.
| Data source | Dataspace | Dataset |
|---|---|---|
logs | default | logs |
spans | default | spans |
| User-defined datasets | default | Any dataset you create under default/ |
| System datasets | system | alerts.history, aaa.audit_events, and others |
/logs
The logs data source is the default dataset in the default dataspace. It contains your ingested log data and is the starting point for most log investigations.
When you select logs, you can query with Lucene or DataPrime, apply filters, group results, and visualize log distributions.
/spans
The spans data source contains your distributed tracing data. Selecting spans allows you to search traces, inspect spans, and drill into service dependencies.
User-defined datasets
User-defined datasets are custom datasets you create under the default/ dataspace to isolate specific log streams. After creating a dataset in Dataset Management and routing logs to it via a TCO policy, the dataset is available as a data source in Explore.
Select a user-defined dataset from the data source selector. Explore opens it with source default/<dataset-name>. You can then search, filter, and visualize the data as you would with logs or spans.
See User-defined datasets for setup instructions.
System datasets
System datasets are read-only datasets maintained by Coralogix. They contain internal observability data such as alert history, audit events, and limit violations.
| Dataset | Description |
|---|---|
system/aaa.audit_events | Audit trail of system activity for compliance and access monitoring. |
system/alerts.history | History of alert evaluations and trigger events. |
system/engine.queries | Record of user queries for introspection and optimization. |
system/engine.schema_fields | Field-level schema snapshots over time. |
system/labs.limit_violations | Records of configured limit violations. |
system/notification.deliveries | Lifecycle of outbound alert notifications. |
system/notification.requests | Incoming notification request metadata. |
System datasets must be enabled before they can be queried. Navigate to Data Flow, then Dataset Management to enable or disable them.
Non-timestamped datasets
Some datasets do not include a timestamp field. Explore supports querying these datasets with pre-built queries and pre-configured graphs, so analysis is accessible without building queries from scratch.
When you select a non-timestamped dataset, the time range picker does not filter results — all records in the dataset are included. Use the pre-built queries and graphs as a starting point.
Next steps
Learn how to find the logs and spans you need in Search logs and spans.