Explore tabs, views, and queries
Explore provides three mechanisms for managing parallel investigations and preserving your work: tabs, saved views, and saved queries. Each serves a distinct purpose. Use them together to run investigations efficiently without losing context.
Tabs
Tabs let you run multiple queries in parallel within a single Explore session. Each tab maintains its own independent state — query, filters, time range, and visualization — so you can compare results across different configurations without rebuilding your work.
Open and manage tabs
- Select the + icon next to the tab bar to open a new tab.
- Each tab starts with the default Explore state (empty query, default time range).
- Switch between tabs by selecting the tab label.
- Close a tab by selecting the x on the tab. Closing a tab discards its state.
Use cases for tabs
- Compare log volume across two different services during the same time window.
- Run a query on
logsin one tab andspansin another to correlate events. - Build and test a new query in one tab while keeping your reference query open in another.
Tab limits
You can have multiple tabs open simultaneously. Tabs are session-scoped — they do not persist when you close the browser or reload the page. To preserve a tab's configuration, save it as a saved view before closing.
Save and restore tab configurations
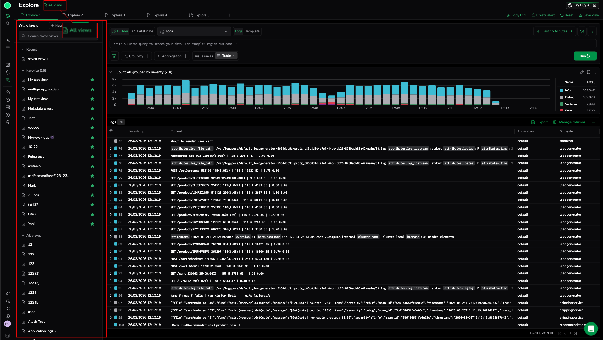
When you want to return to the exact configuration of a tab in a future session, save it as a saved view.
- From the active tab, select Save view in the Explore actions menu.
- Give the view a name and confirm.
- To restore: open Saved views, find the view, and select it to load the configuration into the current tab.
Saved views
A saved view captures the complete configuration of an Explore session, including:
- The active query (Lucene or DataPrime)
- Applied filters
- Group by and aggregation settings
- Selected time range
- Visualization type
- Column layout
Use saved views when you want to return to a specific investigation setup without rebuilding it from scratch.
What a saved view captures
| Configuration element | Saved |
|---|---|
| Query (Lucene or DataPrime) | Yes |
| Filters | Yes |
| Group by fields | Yes |
| Aggregations | Yes |
| Time range | Yes |
| Visualization type | Yes |
| Column layout | Yes |
| Selected dataset | Yes |
Create a saved view
- Configure Explore with the query, filters, time range, and layout you want to preserve.
- Select Save view from the Explore actions menu (top-right of the screen).
- Enter a name for the view.
- Select Save.
The saved view appears in the Saved views list. Select it at any time to restore the full configuration.
Manage saved views
- Rename: Open the saved views list, find the view, and select rename.
- Delete: Open the saved views list, find the view, and select delete. Deletion is permanent.
- Update: Load the view, make changes to the Explore configuration, then save again under the same name to overwrite the existing view.
Share a saved view
To share a saved view with a teammate, use the Copy URL action from the Explore actions menu after loading the view. The URL encodes the current configuration, including the saved view state.
Saved queries
A saved query stores only the query logic — the search expression, group by fields, and aggregations — without capturing the visual layout, time range, or column configuration.
Use saved queries when you want to reuse a specific query expression across different sessions, time ranges, or views.
Save a query
- Build a query in the search bar or Query Builder.
- Select Save query from the query bar or Explore actions menu.
- Enter a name for the query.
- Select Save.
The query is saved and available in the Query catalog.
Query catalog and history
The query catalog lists all your saved queries. Use it to:
- Browse and search saved queries by name.
- Load a saved query into the current Explore session.
- Delete saved queries you no longer need.
Query history is a separate list of queries you have run recently, stored automatically. Use it to:
- Revisit a query you ran earlier without having to retype it.
- Load a recent query into the search bar and continue from where you left off.
Query history is session-aware but persists across sessions for a limited period. It is not shared with other users.
Use them together
Tabs, saved views, and saved queries work best when used in combination:
- Use tabs for parallel investigations within an active session.
- Use saved views to preserve the full context of an investigation and return to it later.
- Use saved queries to build a library of reusable query expressions you apply across different views and time ranges.
- Use query history to quickly revisit queries you ran recently without saving them explicitly.
Example workflow
- Open Explore and start investigating an incident with a query in tab 1.
- Open a second tab to compare a related service without losing the first query.
- Save the first tab's configuration as a saved view named "Incident 2026-03-29 – service-a".
- Save the core query as a saved query named "Error rate by severity" for reuse in future sessions.
- Share the URL with a teammate so they can load the same view.


