Explore infra resources
Use Infrastructure Explorer to view, search, and analyze your discovered infrastructure resources.
Infrastructure Explorer provides a unified view of your Kubernetes clusters, AWS EC2 instances, and Azure Virtual Machines, helping you understand what is running, where it is running, and how resources are related. It combines current-state visibility with historical exploration so teams can both operate their systems effectively and understand how their infrastructure evolves over time.
By default, Infrastructure Explorer opens in Live view, showing the currently active resources in your environment. Switch to Inventory view to explore resources over time and analyze infrastructure changes across a selected time range.
Use Infrastructure Explorer to:
- Search and filter infrastructure resources across your environment.
- Group resources by attributes such as type, account, cloud, or region.
- Monitor active systems in real time.
- Explore infrastructure history and changes over time.
- View detailed relationships, configurations, events, and operational data.
What you need
Access Infrastructure Explorer when all of the following are true:
- You have access to Infrastructure, then Infrastructure Explorer.
- You connected at least one Kubernetes or cloud integration with discovery enabled.
- You have permission to view resource catalog data. For details, see Permissions
Open Infrastructure Explorer
To open Infrastructure Explorer:
- Select Infrastructure, then Infrastructure Explorer.
- The page opens in Live view, showing active resources in your environment.
Explore the Infrastructure Explorer view
Infrastructure Explorer uses two modes that support different workflows: Live view and Inventory view. Use Live view to monitor and troubleshoot currently active resources. Use Inventory view to explore resources over a historical time range.
Understand the interface
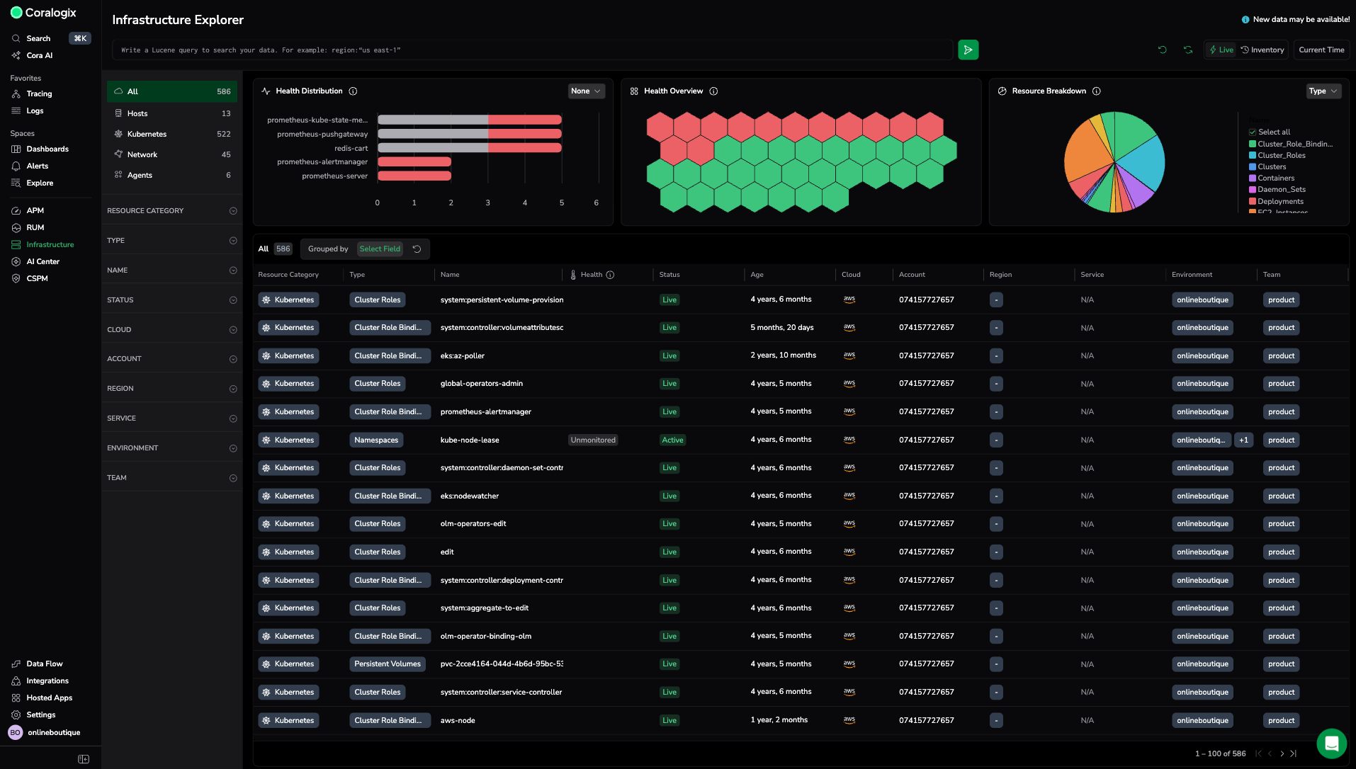
Resource filters let you filter by Category, Type, Cloud, Account, or Region. Filters support multi-select and persist across Live and Inventory views, so you keep context when switching modes.
The search bar supports keyword search and Lucene queries. Search applies globally across both views, which keeps investigations consistent between operational and historical workflows.
Live view (default) shows currently active resources. Metrics shown in Live view are based on averages over the last 15 minutes. This view is designed for monitoring and troubleshooting currently active resources. Time-range exploration is disabled as it shows the active resources based on current time.
Inventory view shows resources based on their lifecycle events within a selected time range. It includes resources that no longer exist if they were active during that period. Use this view to explore infrastructure changes, review history, and analyze how environments evolve over time.
The time range picker is available only in Inventory view. It defines the time range for exploration. In Live view, the time range picker is disabled to clearly indicate a fixed current-state context.
Reset clears filters, grouping, and search state.
Refresh reloads discovery data and the current resource state.
The table updates based on the active mode. Live view shows active resources. Inventory view shows time-scoped resources.
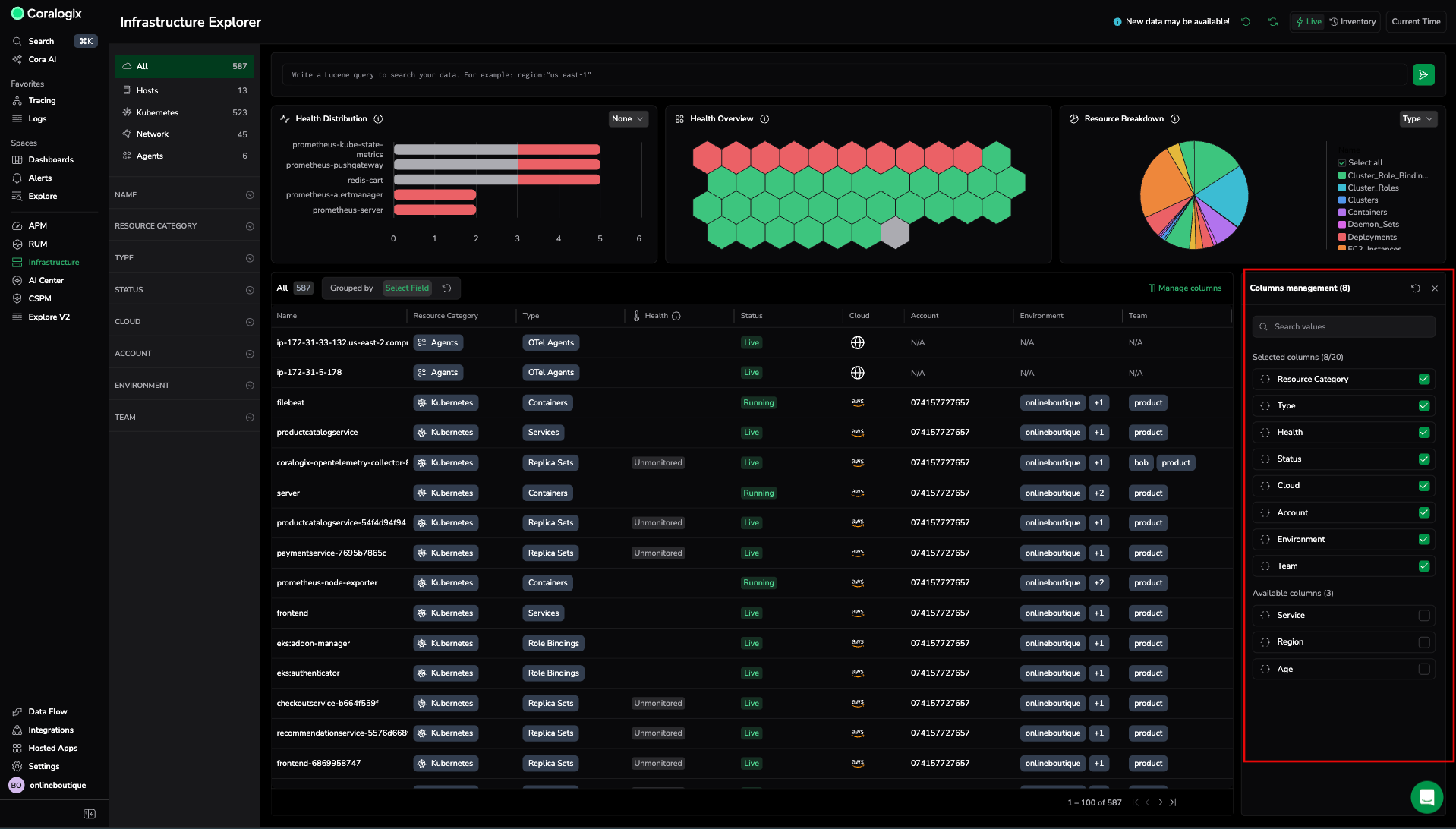
Manage columns
Select Manage columns to customize which columns appear in the table. A Columns management panel opens, showing all available columns with checkboxes to toggle visibility. Select up to 20 columns at a time.
Drag and drop columns in the panel to rearrange their order in the table. Use the search bar at the top of the panel to find specific columns by name.
Use Group by to organize resources by shared attributes such as Type, Cloud, Account, or Region. Group by up to 3 fields to simplify large environments and improve navigation.
Grouping by Type, for example, shows ReplicaSets, ClusterRoles, and PersistentVolumes together so you can compare similar resources quickly.
View resource details
To see more information about a specific resource:
- In the Infrastructure Explorer table, select any resource.
- A details panel opens, displaying tabs with live and contextual data.
Each tab provides a focused view of the resource:
| Section | Description |
|---|---|
| Overview | Displays live status and key metrics such as deployments, pods, and memory usage. |
| Details | Shows metadata, labels, and deployment information. |
| Ownership | Shows who is responsible for a resource by resolving its environment, service, and team into a single, consolidated view. |
| Health | Lists the health policies applied to the resource, whether each policy is healthy or critical, and the evidence behind each result. |
| Relationships | Lists connected resources like Pods, Containers, or Namespaces. |
| Logs | Displays runtime logs for troubleshooting. |
| Metrics | Shows performance metrics including CPU and memory usage. |
| Events | Displays lifecycle and system events. |
| Configuration | Displays the YAML or JSON configuration currently applied to the resource, enabling version comparison and change analysis. |
The time context depends on which view you're in:
- In Live view, details shows data from the last 15 minutes.
- In Inventory view, details shows data based on your selected time range.
How it works
Infrastructure Explorer pulls data from your Kubernetes and cloud integrations.
Each resource is indexed with metadata such as type, name, cloud, account, and region. Discovery and lifecycle events keep data updated continuously. Filtering, grouping, and search update dynamically based on the active view and selected time context.
Limitations
Be aware of the following constraints:
- Grouping supports up to 3 fields.
- Some resources do not show metrics or logs if telemetry is not configured.
- Data refresh depends on discovery and sync frequency.
Next steps
Filter infrastructure resources using Builder mode or Lucene queries by following Search and filter resources with Lucene builder.



