View and Manage Service Level Objectives
Overview
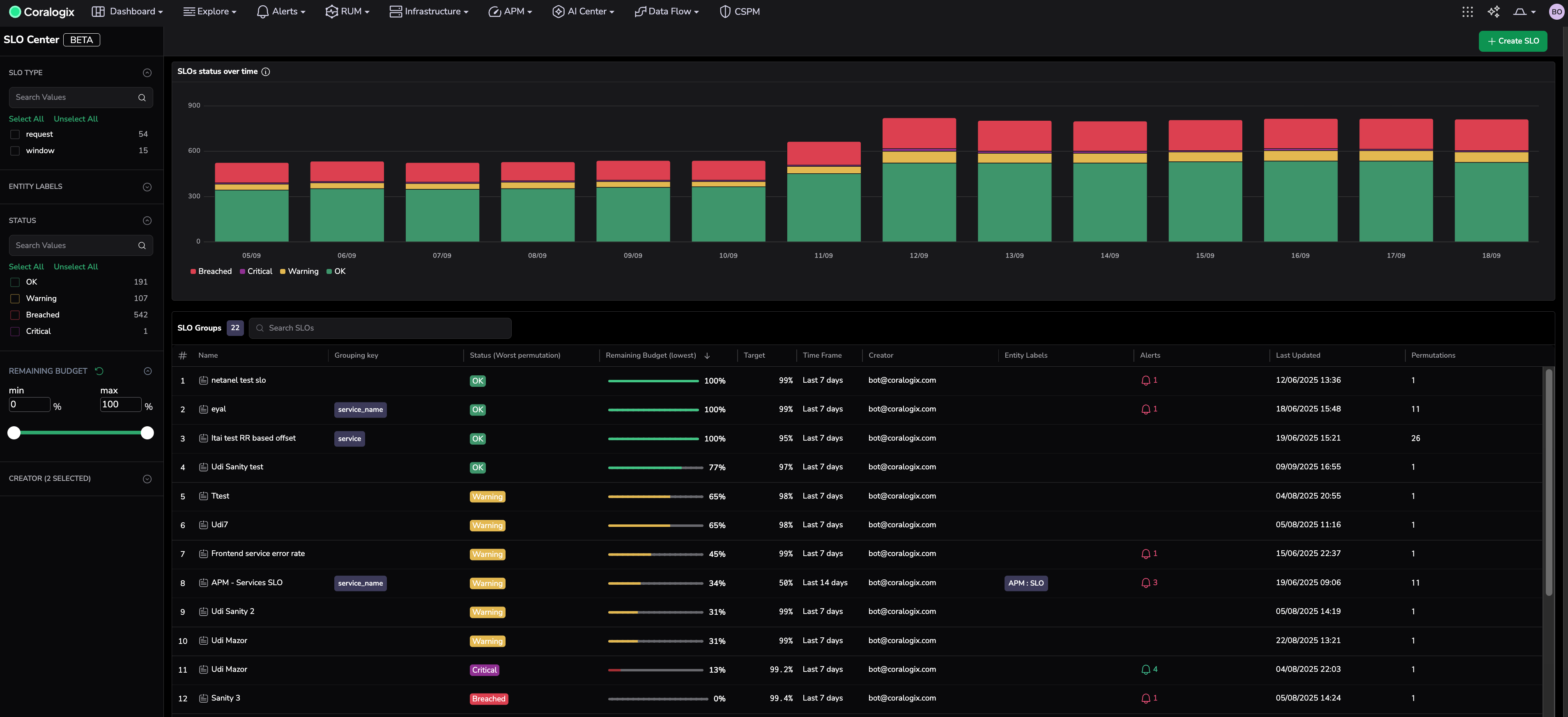
The SLO Center is the centralized dashboard for tracking and managing Service Level Objectives across your environment. It helps you stay on top of system reliability with clear visuals, real-time status, and actionable insights.
Use it to:
- Create and update SLO definitions and associated alerts all in one place.
- Monitor SLO compliance, remaining error budgets, and performance trends at a glance.
- Filter and search SLOs by labels, status, and remaining budget.
- Drill down into individual SLOs to analyze grouped data, alerts, and triggered alert events.
Visualize your SLO performance trends
The SLO Center provides a high-level view of your system's health. Use the visualizations to explore your overall system compliance based on the statuses of all SLOs tracked over time.
Each SLO or SLO group is categorized based on its remaining error budget. These categories reflect system health and help teams prioritize response actions.
| Status | Remaining error budget (%) | Color | Description |
|---|---|---|---|
| OK | 75%–100% | 🟢 Green (healthy) | The SLO is within its defined target. The system is performing as expected. No action is required. |
| Warning | 25%–74% | 🟡 Yellow (monitor) | The SLO is approaching its threshold. There is a risk of breaching the target if performance does not improve. Users should monitor closely. |
| Critical | 1%–24% | 🟣 Purple (high risk) | The SLO is at high risk of breaching, with very little error budget remaining. Immediate attention is recommended. |
| Breached | 0% | đź”´ Red (failure) | The SLO has exceeded its defined target. This indicates failure to meet reliability expectations. Immediate action is required. |
Understand multiple statuses in a single row
If you see more than one status icon (for example, OK, Warning, Critical) in the SLO grid, it means the SLO was defined with a group by clause in the SLO setup. This creates a grouped SLO, where each unique value in the grouping field—such as service.name, region, or customer.id—becomes an individually tracked objective under the same SLO definition.
Each group is evaluated independently and may have a different health status, depending on its own compliance and remaining error budget. The SLO grid aggregates these statuses into a single row to give a high-level view.
Clicking into the row opens the SLO Details view, where you can drill down into specific permutations, view group-specific performance metrics, and monitor alerts per group.
Examine aggregated SLO data
Scroll down to view the SLO grid, which lists all SLOs in your account.
Each column includes key indicators that help you evaluate performance at a glance.
| Parameter | Description |
|---|---|
| Name | The user-defined name of the SLO. |
| Grouping key | The key (for example, service.name, customer.id) used to break the SLO into multiple groups for individual tracking. |
| Status by worst permutation | Status of the permutation with the lowest remaining error budget. |
| Lowest remaining error budget | % of allowable errors left before breaching the SLO. For grouped SLOs, the information for the group with the lowest remaining budget is displayed. |
| Target | The success percentage target (for example, 99.9%). |
| Time frame | The compliance period (for example, 7 days, 28 days). |
| Alerts | Number of unique alert definitions that were triggered within the selected SLO time frame. This includes alerts of any status—triggered, acknowledged, or resolved. Clicking the value redirects to Incidents, pre-filtered to show all incidents associated with those alert definitions for deeper investigation. |
| Creator | The user who created the SLO. |
| Entity labels | A custom label assigned to the SLO at creation, used for filtering or grouping (for example, env:prod, team:payments). |
| Alerts | Number of unique SLO alerts identified during the SLO time frame |
| Last updated | Timestamp of the most recent change to the SLO's configuration. |
| Permutations | Number of SLO permutations. |
When you click on a grouped SLO in the table, the drawer opens to display its individual groups. Clicking a specific group updates the graphs and header stats to reflect that group’s performance data. This helps you analyze and troubleshoot reliability issues at a granular level.
Note
Click any column header to sort the table—for example, sort by lowest remaining budget to quickly find the most at-risk SLOs.
SLOs actions
You can take action on any SLO directly from the SLO Center.
- Hover over the SLO row.
- Select the ellipsis icon on the left.
- Proceed to an action:
| Action | Description |
|---|---|
| Edit | Update thresholds, queries, labels, and other configuration parameters. If any changes invalidate existing alerts, you’ll be prompted to modify or remove those alerts before saving. Historical data for the previous SLO configuration will no longer be retained. |
| Create an alert | Define alerting conditions based on the SLO’s logic to detect potential or actual violations. Alerts help teams respond proactively to reliability risks. |
| Delete | Remove obsolete SLOs to keep your view focused and accurate. When an SLO configuration is deleted, its historical data will no longer be available and associated alerts are deleted. |
Drill down into a specific SLO
Select any SLO row to open the SLO Details view, where you can:
- View SLO configuration
- View current statistics
- Visualize performance metrics over time
- Monitor specific permutations (for grouped SLOs)
View SLO definitions
| Parameter | Description |
|---|---|
| SLO name | The name assigned to the SLO by the user. |
| Selected permutation | Each SLO is evaluated per permutation. If the SLO is grouped, the displayed charts and statistics reflect only the currently selected permutation. By default, the permutation with the lowest remaining error budget is selected, helping prioritize the most at-risk objective. |
| SLO target | The defined performance goal for the SLO, for example, 99% over the past 7 days. |
| SLO query | The PromQL expression(s) used to compute the service level indicator (SLI). |
| SLO alerts | Hovering over this element reveals the alert names associated with the SLO. Clicking opens the SLO Alert Configurator, allowing you to view or edit the alert configuration for the selected alert. |
To view the SLO query, select the View query icon.
View SLO statistics
In the Details view, you’ll see key metrics for the selected SLO. If the SLO includes grouping (for example, by instance), use the dropdown to filter by specific permutations.
Metrics include:
- Current compliance: The latest SLI value.
- Error budget remaining: Shown as a progress bar (for example, 82%).
Visualize SLO performance metrics
Performance charts show how your SLO is trending over time. These visualizations help you understand whether you're within budget, approaching a threshold, or burning error budget too quickly.
| Chart | Description |
|---|---|
| Remaining error budget | Tracks the available error budget over time, calculating the remaining budget based on the SLO time frame. For example, in a 14-day SLO, each point represents the remaining error budget over the past 14 days (from the selected point). |
| Compliance over time | SLI performance measured at each time step in the graph. Helps spot patterns without relying on a rolling average. |
| Burn rate | A multiplier that shows how fast the error budget is being consumed at each time step in the graph. High spikes indicate instability. |
| Good vs bad events (event-based SLOs only) | Counts of successful vs. bad events at each time step in the graph. Useful for pinpointing failure surges. |
Monitor specific permutations
For grouped SLOs, all permutations are displayed. Triggered alert events per permutation appear in the Alerts column. Select the bell icon to see the alerts list and the latest triggered alert event within the Watch Data UI.
Troubleshooting missing or partial data in permutations
If a specific permutation of an SLO shows missing or partial data in the burn rate graph, it is often due to inconsistent data ingestion—that is, the underlying time series is not continuously reporting.
This situation invalidates the burn rate calculation for that permutation during the affected window.
How to investigate
Identify the SLI query used in the SLO definition (good and bad event expressions).
Locate the SLO time window (for example, 7 or 28 days).
In Grafana, paste the SLI query and apply the same time range as defined in the SLO.
Inspect the graph
If you see gaps or intermittent data, the time series is inconsistent.
This confirms the issue and invalidates burn rate metrics for that time period.
Resolution options
Fix instrumentation issues causing gaps in reporting to restore valid SLO evaluation.
Treat the permutation as intermittent (for example, a scheduled or bursty service):
Recognize that burn rate is not applicable for such patterns.
Avoid assigning burn rate alerts to intermittent permutations.
As a best practice, split SLOs between continuous and noncontinuous permutations to preserve alert accuracy and meaningful budget tracking.

