Build a Unified Operational Ecosystem with ServiceNow and Coralogix
During high-priority incidents, SRE teams frequently lose critical time switching between monitoring platforms and ticketing systems. Context switching like this forces engineers to manually update incident states by copying and pasting data. The inevitable result is increased risk of information gaps and slower Mean Time to Recovery (MTTR).
The solution is integrating observability data directly into your team’s service management workflow. Standard environments only send notifications one way. A true bi-directional integration ensures that actions taken in your ticketing system are instantly reflected in your observability platform. Connecting these systems allows teams to manage the entire incident lifecycle within a single interface, ensuring technical alerts and operational records remain perfectly aligned.
The new Two-Way Integration
The new two-way integration between Coralogix and ServiceNow is currently available in the ServiceNow store. Unlike basic alerting, this integration utilizes Coralogix Cases—a sophisticated replacement for Coralogix legacy incidents that tracks the complete alert lifecycle. Cases function as an intelligent incident management solution, automatically grouping related alerts into a single, meaningful event. Instead of managing individual, noisy alert triggers, Cases provide a curated view of logs, metrics, and traces, ensuring alerts and records move through specific states like Active, Acknowledged, and Resolved in perfect sync.
Now, no matter your team’s preference (default incident record, custom event routing), the state in one platform will be instantly reflected in the other. After initially mapping Case objects within your ServiceNow instance, SREs can focus on troubleshooting in Coralogix while the Ops team maintains a consistent ‘source of truth’ within ServiceNow.
Low Overhead Visibility
Coralogix utilizes lightweight eBPF-based probes to provide always-on visibility with minimal impact on system performance. This allows for zero-instrumentation coverage, ensuring that code-level diagnostics are already available the moment a case is opened. This includes services that haven’t been manually instrumented with traces.
Two-Way Integration with ServiceNow
Bridging the gap between your technical investigation and operational response requires a workflow that keeps your systems of record and observability in perfect sync. Integrating Coralogix directly with ServiceNow eliminates the friction of manual status updates and ensures that every alert is backed by a formal, synchronized record.
Certified Store App
The ServiceNow/Coralogix integration is powered by our certified Coralogix application available in the ServiceNow Store. This app is completely free for all users and is purpose-built to provide a seamless experience for joint ServiceNow and Coralogix customers. Following ServiceNow best practices, it uses dedicated Case Object layers to ensure data integrity and a one-to-one relationship between your observability alerts and your system of record.
The workflow is managed via the Coralogix Notification Center, leveraging Smart Routing. Based on ownership labels like service, environment, or team, Cases are automatically delivered to the correct ServiceNow connector, ensuring the right responders are notified without manual intervention.
Automatic Updates
The workflow begins in the Coralogix Notification Center. Once configured, any Coralogix Case (triggered by predefined alert thresholds) will automatically generate a corresponding record in ServiceNow. These are created as Incidents by default. Beyond simple sync, teams can use case-statement logic within Coralogix to enrich logs, ensuring incidents are routed to the correct responder the moment they hit ServiceNow.
Real-Time Sync
The true value of a bi-directional integration is the elimination of manual status updates through a guaranteed state sync:
- Acknowledgement: When a user acknowledges a case in Coralogix, the ServiceNow record moves to In Progress.
- Resolution: Resolving a Case in Coralogix or an Incident in ServiceNow instantly triggers a status update in the counterpart system.
- Work Notes: The integration supports syncing work notes and messages, ensuring the context of “what happened” is visible in both platforms.
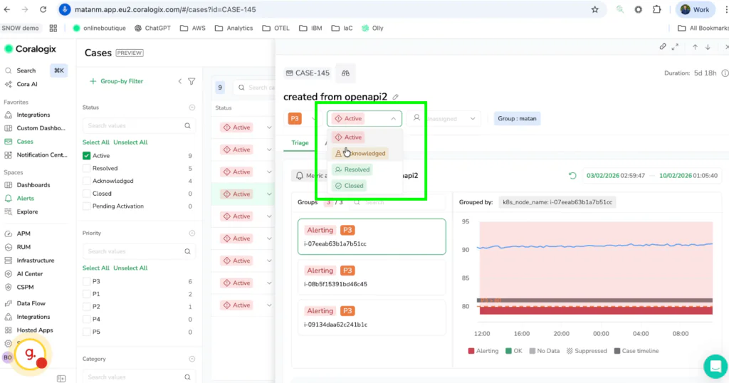
Here is a selection of screenshots showing correlated statuses:
- A case in Coralogix is moved from Active to Acknowledged.

- That same ticket in ServiceNow has an updated status to acknowledged

Faster Resolution Through Integration
The integration of Coralogix’s deep technical insights with ServiceNow’s operational rigidity creates a unified ecosystem where data siloes no longer exist. Consolidating dozens of alerts into a single case leads teams to build a rich historical foundation that paves the way for advanced analysis. This structure is designed to eventually leverage Olli (Coralogix AI) to analyze related incidents and suggest remediations based on historical data. This is already transforming the way teams learn from and resolve recurring issues.
Eliminating context switching reduces Mean Time to Recovery (MTTR), as teams are empowered to resolve incidents faster while remaining within their primary platforms. To bridge the gap between your technical investigation and operational response, visit the ServiceNow Store to install the Coralogix integration today.